變頻器在中央空調的應用
艾米克中央空調設備變頻器技術的發展,對中央空調進行變頻節能改造是降本增效的唯一一條捷徑;該款中央空調變頻器的工作原理是,通過對中央空調的末端空調風機箱、冷卻塔風機、冷凍水、冷卻水水泵、甚至主機驅動電機轉速等進行控制調節,從而使空調各子系統風量、水流量等負荷工況參數按負荷情況得到適時調節,不但能改善系統的調節品質,達到閥門、風門節、回流調節、變調速等落后調節方式所不能相比的調節性能,改善空調的舒適性,更能到達節約大量電能,降低設備運行費用。對于空調整機廠商來說,作為其核心零部件,變頻器控制器的可靠性至關重要,直接關乎空調使用舒適度和壽命。據了解,空調應用變頻器技術后,不但擴大了壓縮機的工作范圍,不需要壓縮機在斷續狀態下運行就可實現冷、暖控制,達到降低能耗、還消除由于溫度變動而引起的人體不適,并提高整機運行平穩性,降低噪聲,這些技術優勢已經得到空調生產企業和普通消費者的認可,近年來變頻空調市場推廣順利,銷售步入正軌。相對成熟的配套環境下,技術升級是變頻控制器廠爭奪市場份額的關鍵。
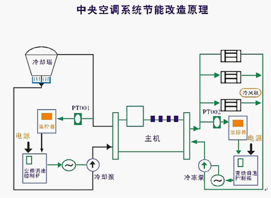
一、中央空調系統主要由以下幾部份組成:
冷凍機組:這是中央空調的“制冷源”,通往各個房間的循環水由冷凍機組進行“內部熱交換”,降溫為“冷凍水”。
冷卻水塔:用于為冷凍機組提供“冷卻水”;
“外部熱交換”系統:由兩個循環水系統組成;
冷卻水循環系統:
由冷凍泵、冷卻水管道及冷卻塔組成。冷凍機組進行熱交換,使水溫冷卻的同時,必將釋放大量的熱量。該熱量被冷卻水吸收,使冷卻水溫度升高。冷卻泵將升了溫的冷卻水壓入冷卻塔,使之在冷卻塔與大氣進行熱交換,然后在將降了溫的冷卻水,送回到冷卻機組。如此不斷循環,帶走了冷凍機組釋放的熱量。
冷凍水循環系統:
由冷凍泵及冷凍水管道組成。從冷凍機組流出的冷凍水由冷凍泵加壓送入冷凍水管道,在各房間內進行熱交換,帶走房間熱量,使房間內的溫度下降。從冷凍機組流出、進入房間的冷凍水簡稱為“出水”:流經所有的房間后回到冷凍機組的冷凍水簡稱為“回水”。從冷凍機組流回冷卻塔的冷卻水簡稱為“回水”;流進冷凍機組的冷卻水簡稱為“進水”;
中央空調系統的構成如下圖:

二、冷卻風機有兩種情況:
1.室內風機
安裝于所有需要降溫的房間內,用于將由冷凍水冷卻了的冷空氣吹入房間,加速房間內的熱交換。
2.冷卻塔風機
用于降低冷卻塔中的水溫,加速將“回水”帶回的熱量散發到大氣中去。可以看出,中央空調系統是工作過程室一個不斷地進行熱交換的能量轉換過程。在這里,冷凍水和冷卻水循環系統是能量的
主要傳遞者。因此,對冷凍水和冷卻水循環系統的控制便是中央空調控制系統的重要組成部份。
三、溫度檢測
通常使用熱電阻,如上圖中的 Rt1、Rt2、Rt3。中央空調的拖動系統通常由以下部份組成:
1 冷凍機組拖動系統;
2 冷卻泵拖動系統也由若干臺水泵組成;
3 風機(包括室內風機和冷卻塔風機)拖動系統。
4 冷凍泵拖動系統由若干臺水泵組成;
拖動系統一般均不能調速,故耗能大,且溫度的調節比較粗略。
四、技術原理
中央空調系統主要由制冷機、冷卻水循環系統、冷凍水循環系統、風機盤管系統和散熱水塔組成,制冷機通過壓縮機將制冷劑壓縮成液態后送蒸發器中與冷凍水進行熱交換,將冷凍水制冷,冷凍水泵將冷凍水送到各風機風中的冷卻盤管中,由風機吹送冷風達到降溫的目的。經蒸發后制冷劑在冷凝器中釋放出熱量,與冷卻循環水進行熱交換,由冷卻水泵將帶來熱量的冷卻水泵到散熱水塔上由水塔風扇對其進行噴淋冷卻,與大氣之間進行熱交換。 
1.中央空調節能原理
我們知道中央空調的水循環系統主要由冷卻水泵和冷凍水泵組成。
從水泵的工作原理可知
水泵的流量與水泵的轉速成正比,水泵對的揚程與水泵的轉速的平方成正比,水泵 軸功率與水泵的轉速的三次方成正比,因此通過改變水泵的轉速就可以改變水泵的功率。
綜上所述,若能采用變頻調速技術,當中央空調系統的冷卻水泵和冷凍水泵的溫差小時,就可降低電動機的轉速,從而較大幅度減小電動機的運行功率,便可以實現節能的目的。

中央空調節能改造的優點
a.通過變頻器改變水泵的轉速改變水泵的功率以提高中央空調的節能效果
b.變頻器具有較強的電機保護功能,能延長系統各部件的使用壽命
c.節能作用顯著,變頻器的軟啟動大大減小了泵機啟動時對各種機器的沖擊
二、超強的節能電功能
1)中央空調節能方案節電率在20%~50%之間:連續工作模式下,最短的時間內收回成本
2)軟啟動功能,消除啟動時的沖擊電流,可限制在其額定電流的150%之內
3)減少電機發熱部件的磨損,有效的延長電機壽命,降低維修成本
4)完善的運行指示和故障查詢功能
5)提高功率因素減少無功損耗,具有軟起特性,啟動時無大電流沖擊
三、易于安裝,配置靈活
1)一體化設計,便于安裝
2)可通過控制面板設定參數,易于修改與設定
3)電源接線端子與電機接線端子標示清晰,方便改造
四、操作簡單,維護便利
1)故障類型清晰顯示,便于現場快速故障定位
節能原理計算
減少的功耗:△P=P0(1-(N1/N0)3) (1)式
減少的流量:△Q=Q0(1-(N1/N0)) (2)式
其中N1為改變后的轉速,N0為電機原來的轉速,P0為原電機轉速下的電機的消耗功率,Q0為原電機轉速下所產生的水泵流量。由上式可以看出流量的減少與轉速的減少的一次方成正比,但功耗的減少卻與轉速減少的三次方成正比。如假設原流量為100個單位,耗能也為100個單位,如果轉速降低10%,由(2)式△Q-Q0(1-(N1/N0))=100*1-(90/100))=10可得出流量改變了10個單位,但功耗由(1)式△P=P0(1-(N1/N0)3)=100*1-(90/100)3)=27.1可以得出,功率將減少27.1%
上一篇:變頻調速器前面一定要加接觸器嗎?
下一篇:變頻器控制回路布線六大禁忌


